Note ! 本記事は公開から1年以上経過しています。
- K6604JI など型番ごとの仕様・BIOS・ドライバは ASUS 公式で更新されます。購入前は最新の仕様表を確認してください。
- OLED の省電力・焼き付き対策まわりの OS 設定はアップデートで挙動が変わる場合があります。
- 価格・同梱品・販売チャネルは時期により変わります。記事の購入情報は参考程度にしてください。
ASUS Vivobook Pro 16X OLED K6604JI (K6604JI-MX099W)の実機レビューです。
3か月実際に使いました。
良い点、悪い点など評価をお伝えいたします。
**また記事後半では、分解してメモリとストレージを増設する方法も紹介します。
**ASUS Vivobook Pro OLEDモデルを購入しようと考えている方は参考にどうぞ。
2023年9月にASUS Vivobook Pro 16X OLED K6604JI (K6604JI-MX099W) を購入しました。
発売日は2023年5月26日です。
価格は329,800円 (税込)ですが、**セール中で257,800円 (税込)で購入できました。
**Core i9-13980HX+RTX4700に構成で26万円台は安いです。
追記2024/06/17:**Amazonでは在庫が再入荷したようです。**今思うと当時は本当に安い価格で買えたものです。ラッキーでした。
https://www.amazon.co.jp/dp/B0C332KDJ2
なぜかK6604JI-MX099Wは、品切れ中が続いています。今は2023年12月ですがメーカ直販ページでは、在庫ありと表示されているものの、**購入ボタンがなく購入できません。**セール後に購入ができない状態が続いているので終息したのでしょうかね。良いノートパソコンなのに不思議ですね。
https://jp.store.asus.com/store/asusjp/ja_JP/pd/productID.5759538400
スペックはこんな感じです。ASUS Vivobook Pro 16X OLED K6604JI (K6604JI-MX099W) 発売日:2023年5月26日 329,800円 (税込) インチ : 16.0型(120Hz) CPU : インテル® Core i9-13980HX OS : Windows 11 Home メモリ : 32GB/64GB(標準/最大) ストレージ : SSD : 1TB オフィス : WPS Office 2 グラフィックス : NVIDIA® GeForce RTX 4070
ノートパソコン選定の旅路
2週間ぐらいノートパソコンを探しました。映像を処理するのでGPUは必須です。ある程度は持ち運べる必要があります。経験から3kgのノートパソコンを持ち運ぶと背骨が歪みます。最大で2kgまでです。ACアダプターの重さは黙認します。14インチはモニターが小さすぎ、17インチはデカすぎ、15~16インチの条件です。 **ノートパソコンの最大の悲しみは、数年で価値が無くなることです。
**超ハイエンドノートパソコンに50万、60万、70万とお金を注ぎ込みたい気持ちはありますが、2年で価値が半減で済めばよいほうです。
5年も経てば1/10の価格です。
**お金の無駄です。
**2023年時点におけるノートパソコンの最強GPUはRTX4090です。
モバイル版4090は、デスクトップ4080~4070性能しかありませんが、それでもズバ抜けた性能を持ちます。
条件さえ合えば・・・・と思いがよぎりますがRTX4090を搭載したノートパソコンは、3kgクラスが多く背骨が曲がります。サイズも大きいです。
https://kakaku.com/pc/note-pc/itemlist.aspx?pdf_Spec119=59&pdf_so=p2
変ったもので2.5kgで水冷タイプのノートパソコン(DAIV N6-I9G90BK-A)もありますが、別売りの水冷ユニットがないと、どのくらい性能が落ちるのか気になるところです。4090搭載で2.5kgでこの価格ならなかなか。。。。か、キワモノか?
中には2.5kgのRTX4090を搭載したノートパソコンがあります。。。。予算を気にしないならBlade 16 RZ09-0483UJJ4-R3J1 なんか良い感じです。
https://www.razer.com/jp-jp/gaming-laptops/razer-blade-16
4090を選択すると67万です。このスペックで重さが2.4kgとは驚愕です。ぐぬぬ。。ほしいですね。まあ高すぎ。
RTX4070になると重さも軽量になり、2kg以下が増えてきます。
価格も30万円以下の製品も増えます。
**ASUS Vivobook Pro 16X OLED K6604JI (K6604JI-MX099W) の重さは2.18kgです。
**CPUも第13世代 インテル Core i9 13980HX(Raptor Lake) 24コアです。
CPUが最上位機種であるのはうれしいです。
https://kakaku.com/pc/note-pc/itemlist.aspx?pdf_Spec119=61&pdf_so=Spec303_a
セールがなければ、RTX4060系を選んでいました。RTX4060系なら20万以下のものをチラホラ。このRTX4060系のラインが一番お得なところでしょうね。
https://kakaku.com/pc/note-pc/itemlist.aspx?pdf_Spec101=54&pdf_Spec119=62&pdf_so=p1
実際にRTX4060とRTX4070の性能の違い(共にノートパソコン用)は、10%程度か15%ぐらいでしょうかね。
RTX 4070 Mobile vs RTX 4060 Mobile(比較ページ) 一番売れるメインストリームが台数も出るでしょうから価格的にも競争が多く、一番お買い得になっていることを考えると素直に4060系を買うのが無難でしょう。4070系は中途半端でクソみたいなラインアップかもしれませんね。
ASUS Vivobook Pro 16X OLED K6604JI 特徴
K6604JIの特徴を紹介しますが、**基本的なレビューは以下サイトが素晴らしいです。**さすが専門メディアです。
https://pc.watch.impress.co.jp/docs/column/hothot/1514892.html
https://thehikaku.net/pc/asus/23Vivobook-Pro-16X.html
https://ascii.jp/elem/000/004/142/4142409/
続いて、**ざっと素晴らしい基本的な点を箇条書きしてゆきます。**ノートパソコンの性能としては文句なしです。
・Core i9-13980HX プロセッサー
現時点の最強のノートパソコンCPUなので文句なし
・32GBメモリ
ノートパソコンにしては多いほうなので文句なし
・16.0型 OLED (有機EL) 3,200×2,000ドット (120Hz)
HDR対応の高輝度有機ELモニターであり、3,200×2,000ピクセルあるので文句なし
・NVIDIA GeForce RTX 4070
デスクトップ版RTX4060相当ですがノートパソコンなので文句なし
ちなみにASUSとは台湾に本社を置く、国際的に認知されたコンピュータハードウェアおよびエレクトロニクス企業です。
その高品質なマザーボード、パーソナルコンピュータ、ノートパソコン、グラフィックカード、モニター、およびさまざまなコンピュータ周辺機器で特によく知られています。
ノートパソコンに関しては、ASUSは幅広い市場に対応する多様な製品ラインを提供しています。
**高性能ゲーミングラップトップの「ROG」「TUF」シリーズ、一般消費者向けの「VivoBook」「ZenBook」シリーズなどを展開しています。
**
最初はハイエンドな「ROG」「TUF」シリーズで探していました。
しかし有機ELディスプレイ搭載もモデルは「VivoBook」「ZenBook」シリーズに限られているようで、SPECや重量を見てゆくと「VivoBook」のほうが高性能で軽かったりするんです。
**「VivoBook」がいいじゃんとなったわけです。
**
悪かった点 ASUS Vivobook Pro 16X OLED K6604JI
3か月利用して実際に良かった点と悪かった点を紹介してゆきます。まず悪かった点から紹介してゆきます。
悪い点1.最悪の悪行、モニターがテカテカ、つやっつや・・
有機ELディスプレイの特性なのか、**つやつやのテカテカディスプレイしか用意されていません。**ノングレア(非光沢)モデルがないのです。グレア(光沢)のみです。**非光沢と勘違いして購入しました。**光沢モデルを好んで買う人は、イカれていると思っています。
PDA工房から同シリーズ向けの反射低減のフィルムを購入しました。対象型番ではないですが、サイズもぴったりです。これで見やすいノングレア(非光沢)モデルに変りました。しかも液晶面を保護されて安心です。発色や輝度は落ちているのかもしれませんが、全く気になりません。
https://www.amazon.co.jp/gp/product/B09RSJ3MJJ/
フィルムのサイズもぴったりで、良い感じにノングレアになりました。

悪い点2.テンキーの並びが・・・
これは許容の範囲です。
**テンキーをたくさん使う仕事の人は要注意です。
**よくあることですが、コンパクトにするためかテンキーの並びが独自です。
目視しながら入力しなければなりません。
数字の並びは同じですがテンキーやエンターやマイナスなどの位置があれです。
「.」の位置にエンターがあるので、100パーセント打ち間違えます。
**点したいのにエンター!!!となります。
**

悪い点3.ファン音がでかい
RTX4070を積んでいるので当たり前です。まったく問題ありません。静音性を優先する設定も可能です。性能を最大にするためには、ファン性能も最大にします。**負荷が発生するとシュゴーーーーーーーーーーーーーという大きな音が出ます。**むしろ好感触です。しっかり冷却される点は素晴らしいです。 ASUS Vivobook Pro 16X OLED K6604JIの悪い点は、これくらいしかありませんでした。細かい部分も含めて全体的に使いやすくかなり好印象です。
良かった点 ASUS Vivobook Pro 16X OLED K6604JI
3か月利用して実際に良かった点を紹介してゆきます。細かい部分やSPEC的な素晴らしい部分は、専門メディアによるレビューにまかせます。基本的な性能や仕様はどれも満足がゆくものです。
良い点1.ちゃんとしている有機ELモニター
ASUSの有機ELモニターは色も正確です。明るさも616nitあります。ちゃんとしているのです。この性能を持つモニターを購入しようと探しても10万円以上はするのではと思うほどです。有機ELモニターもさまざまで、輝度が低く(ニトとカンデラは同じ)500nitもない製品が多くあります。3Kモニターというのもありがたい。
https://www.asus.com/content/asus-lumina-oled-laptop/
616ニト、10bit、120Hz、HDR、正式なHDR認定とすばらしい。
後半は映像が**暗くて良くわからないことで有名な「機動戦士ガンダム 閃光のハサウェイ」**もこのモニターで見ると、ちゃんと見えます。暗い画面でわちゃわちゃしているのが、見えるのです。

良い点2.ASUSのあんしん保証
**「どんな壊れ方でも」原因不問で対応するというあんしん保証が提供されます。**素晴らしい保証です。自分でノートパソコンを増設しても、メーカーの保証内として処理してくれるのです(違っていたらごめんなさい)。
ノートパソコン購入後にオンライン登録しておく必要がありますが、**無料のあんしん保証なら1年間の保証期間な内であれば、部品代金の20%で修理してくれるというものです。**3年間保証も高くはなく、かつ修理費用が無料になります。ありかもしれない。

良い点3.頑丈な感じ
ノートパソコンの外側はプラスチックですが、**ミリタリーグレード米国軍用規格準拠の耐久テストを複数項目をクリアしているとのこと。**そんな感じなので丈夫な安心感があります。
金属っぽく見える底面も塗装がない面を見ると、プラスチックであることが分かります。質感って重要ですね。

分解!増設!
**あんしん保証があるので、安心してノートパソコンを分解できます。
**もし壊してしまっても部品代の20%で修理できるのですから、ありがたいサービスです。
普通は開封防止のワランティーシールがついて破ると無保証ですが、このASUS Vivobook Pro 16X OLED K6604JIには、そのような封印シールはありません。
**半ば黙認なのでしょう。
ネジを外します。
**
吸盤を使ってバリっと底面パネルをはがします。最悪保証が効くので、気兼ねなく剥がす作業ができます。
これでストレージとメモリを交換し放題です。
撮影時にはすでにSSD交換済みです。
SSDもメモリスロットも一般的な構造です。
メモリ増設が初めての場合は、どのようにロックされているか理解するまで、少し時間がかかるでしょう。
メモリは左右のフックを外すと、メモリがポップアップするので、抜き差しできます。
CPUやGPUが異なる型番が違うタイプは、中のボードも違うので、レイアウトが異なるようです。
ノートパソコンを分解するのに分解ツールを購入しておくとGoodです。安いものでも、それなりにしっかりしています。これは良いかいものでした。
https://www.amazon.co.jp/gp/product/B0CCYDB6T4/
メモリは、プリンストンの32GB×2枚を購入しました。プリンストンは信頼のメーカですし適度に安いのでこれにしました。64GBメモリです。128GB欲しいところですが、空きスロットが2つだけなので仕方ありません。
タスクマネージャー上は4スロットありますが、ノートパソコンの仕様的に2スロットに削減されているのが残念です。**ちなみにメモリを交換すると初回起動だけ時間が数分?程度かかります。**壊れたか!!!!とビビるでしょう。※ビビッて2時間ぐらい抜き差し試行錯誤してしまいました。。。。ちょっと待てば動きます。
https://www.amazon.co.jp/gp/product/B0CGXMF573/
ストレージは、CFDのNVMeを購入しました。
4TBモデルです。
1TBだとちょっと少ないんですよね。
2TBならSamsungなど高信頼製品でも高くはないので、そのあたりでもよいでしょう。
CrucialやLexarなどの4TBモデルも安いのですが、TBW(Total Bytes Written)が低めだったりします。
あんまり耐久性がないということです。
CSSD-M2L4KSFT6KEは、2400 TBWとまあまあ良さそうなのでこれにしました。
https://www.amazon.co.jp/gp/product/B0CF1ZKJXC/
残念なことCFDにはOSクローンツールは付属しません。Macrium Reflect Free Trialsは無料で使えるのでお勧めです。パーティションを変更したりいろいろできます。
https://www.macrium.com/reflectfree
https://note.com/combat_travor/n/n931acb354e2d
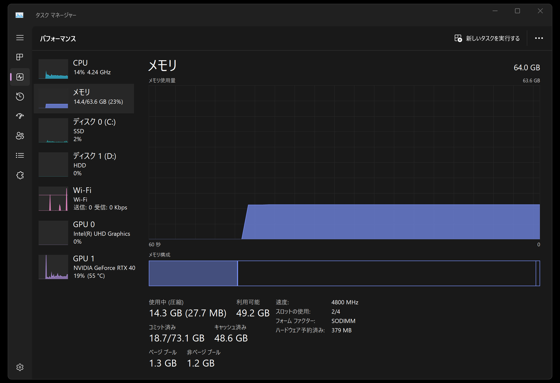
ストレージ4TBで、メモリ64GBに拡張できました。素晴らしい。タスクマネージャを見ましょう。CPUはCore i9-13980HXで32スレッドです。
メモリは64GBになりました。128GBは欲しいですが、ノートパソコンとしては64GBあれば御の字です。
SSDは随分やすくなっています。4TBのSSDです。実際に利用できる容量は3.7TBです。これだけあると容量を気にしないで使えます。
4070のGPUです。専用GPUメモリが8GBしかないので、もう少し欲しいところですが。。。
以上ASUS Vivobook Pro 16X OLED K6604JI (K6604JI-MX099W) の購入3か月のレビューでした。
追記:2024年6月17日から見ると、今のパーツはずいぶん値上がりしています。当時買ってよかった!今も順調に使っています。この最新世代のCPUはとても性能が高く満足です。
更新情報・連絡先は X(Twitter) @riragoncom へ。